Ugrás a tartalomra

Vizes ágazat

Automatizált ívóvíz-, öntöző-, szennyvíz-, talajvíz rendszerek
Ivóvízellátó rendszerek automatizálása

Kutak, nyomásfokozók, szivattyú telepek, víztisztító telepek

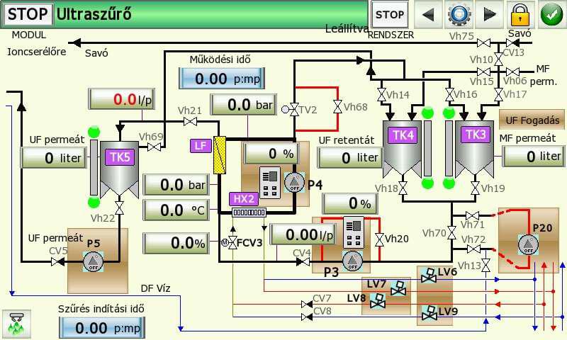
A regionális vízi közműszolgáltató cégek működésében kulcsfontosságú, hogy az ellátási területükön összehangoltan működő alrendszerek állapotáról megfelelő mennyiségű és minőségű információ központilag rendelkezésre álljon. Az összegyűjtött adatok megjelenítésével szemben pedig elvárás, hogy azok 21. századi módon, könnyen értelmezhető, áttekinthető felületen segítsék a döntéshozatalt és intuitív módon támogassák az emberi beavatkozást.

Automatizált ivóvíz ellátó rendszerek üzemeltetése és karbantartása

Az általunk megvalósított rendszerek üzemeltetése minimális élőmunka igénye költséghatékony üzemeltetést tesz lehetővé. A rendszer a működéséről rendelkezésre álló kumulált adatok alapján az esedékes karbantartások és azok költségei is előre tervezhetők, így ezen telepek működése gazdaságilag is kiszámíthatóbbá válik.

Öntözőrendszerek automatizálása

Átemelő telepek, nyomásfokozók, egyedi öntöző rendszerek

Napjainkban egyre fontosabb szerepet kap a hatékony öntözési rendszerek megvalósítása. Az optimális működés megvalósításához és a rendszer - akár távoli - felügyeletéhez a teljes rendszert átfogó automatizálási megoldás kialakítása szükséges. Az egyes alrendszerek (átemelők, nyomásfokozók, öntöző berendezések) képesek egymással információt cserélni, a saját adataikat (pl.: mérések, üzemállapotok, hibajelzések) a központi felügyeleti rendszerbe eljuttatni illetve onnan a működésükhöz szükséges paramétereket (pl.: vegyszer adagolás) fogadni.

Szökőkutak működtetése

Szeretné szökőkútjának vízmintáját, világítását rugalmasan, egyedi igényeinek megfelelően beállítani? Egyedi megoldásunkkal teljesen testre szabhatja a vízsugarak be- és kikapcsolását és amennyiben van, a szökőkút beépített világítását az Ön által meghatározott időprogram szerint évszakokra lebontva.

Eső és szélérzékelő használatával a szökőkút működése tiltható nem megfelelő időjárási körülmények esetén.

Szennyvíztisztító rendszerek automatizálása

Átemelők, tisztító telepek, komposztáló telepek

A regionális vízi közműszolgáltató cégek működésében kulcsfontosságú, hogy az ellátási területükön összehangoltan működő alrendszerek állapotáról megfelelő mennyiségű és minőségű információ központilag rendelkezésre álljon. Az összegyűjtött adatok megjelenítésével szemben pedig elvárás, hogy azok 21. századi módon, könnyen értelmezhető, áttekinthető felületen segítsék a döntéshozatalt és intuitív módon támogassák az emberi beavatkozást.

Automatizált szennyvíz elvezető és tisztító rendszerek üzemeltetése és karbantartása

Az általunk megvalósított rendszerek üzemeltetése minimális élőmunka igénye költséghatékony üzemeltetést tesz lehetővé. A rendszer a működéséről rendelkezésre álló kumulált adatok alapján az esedékes karbantartások és azok költségei is előre tervezhetők, így ezen telepek működése gazdaságilag is kiszámíthatóbbá válik.

Talajvíz tisztítás automatizálása

Kitermelő és injektáló kutak, tisztító berendezések

Komplett talajvíz tisztító rendszerek automatizálása, egymástól távol eső kutak, tisztító és kiszolgáló egységek egy rendszerbe történő összefogásával, központi felügyeleti rendszerrel és adatgyűjtéssel, távoli eléréssel.

Megvalósítás

Munka felmérése

Az igények felmérése és pontosítása egy vagy több megbeszélésen illetve egyeztetésen történik, a megvalósítási lehetőségek pedig a helyszíni felmérése(ke)t követően készülnek el. A kivitelezés során is folyamatos a kapcsolattartás, hogy az esetlegesen felmerülő problémák, utólagos módosítások is megoldásra kerüljenek még ebben a szakaszban.

Kivitelezés

Komplett irányítástechnikai, automatizálási megoldások, tervezéstől a kiépítésig. Egyedi szoftverek fejlesztése a megrendelő igényeinek figyelembe vételével, Windows és Linux - akár beágyazott - operációs rendszerekre, hordozható eszközökre is.

Automatizálás

"Az automatizálás a műszaki fejlődésnek egy olyan magas foka, mely lehetővé teszi, hogy az ember mentesüljön a termelő folyamatban való közvetlen részvételtől, a fárasztó, rutinszerű szellemi munkától, tehát szubjektív feltételektől független, műszaki-tudományos alapokra helyezi a termelést."

Egyedi megoldások

Természetesen. Az igények alapján összeállítjuk a lehetséges megoldásokat az elvégzendő munkára, így könnyebben összehasonlítható az egyes megvalósítások ár/érték aránya.

Eszközbeszerzés

Természetesen segítünk a szükséges eszközök kiválasztásában, beszerzésében és ha szükséges, akkor a beépítésében és konfigurálásában is.

Garancia

Az általunk megvalósított rendszerekbe elsődlegesen beépítésre kerülő ipari kivitelű érzékelő, beavatkozó és vezérlő elemek, valamint az automatizálás területén megszerzett és folyamatosan bővülő, több mint 20 éves szakmai tapasztalatunk.

Vegye fel velünk a kapcsolatot és kérje ajánlatunkat

Ez gondolják rólunk ügyfeleink

Cégünk és a Process-Signal Kft között több éves sikeres együttműködés bontakozott ki az évek során. Kéréseinket mindig időben és hatékonyan teljesítik. A rendszereket komplexen kezelve gondosan végzik el az automatizálási feladatokat.

(Bota Milán épület üzemeltető és fenntartó mérnök, Eissmann Automotive Hungaria Kft.)

A hajdúböszörményi telephelyünkön a Process Signal Kft. 18 éve végzi a gyári energiaellátó rendszer automatizálásának fejlesztését és karbantartását. A cég szakmai felkészültsége kimagasló, feladataikat pontosan, határidőre teljesítik. Az általuk elvégzett szolgáltatás ár/érték aránya nagyon kedvező.

(Gyürky Péter üzemviteli technológus, GE Lightning)